기계설계산업기사(2003. 3. 16.) 시험일자 : 2003년 3월 16일
1과목 : 기계가공법 및 안전관리
1. 지름 3㎝, 길이 1m의 연강봉의 한끝을 고정하고 다른 한 끝에 300Nㆍm의 비틀림 모멘트를 작용시킬 때 이 봉의 바깥원주에 발생하는 전단응력은 몇 MPa인가?
- ① 18.5
- ② 32.4
- ③ 45.6
- ④ 56.6
등록된 댓글이 없습니다.
2. 길이 L인 단순보에 등분포하중 ω가 작용할 때 최대 굽힘 모멘트는?
- ①

- ②

- ③

- ④ ωL
등록된 댓글이 없습니다.
3. 어느 재료가 2축 방향에 σx=50MPa, σy= 0의 인장응력과 τxy=30MPa의 전단응력이 발생하고 있을 때 최대 수직응력은 몇 MPa인가?

- ① 25.7
- ② 39.1
- ③ 64.1
- ④ 74.8
등록된 댓글이 없습니다.
4. 그림과 같은 돌출보에서 ωℓ =P 일때 이 보의 중앙점에서의 굽힘모멘트가 0 이 되기 위한 a/ℓ 의 값은?

- ① 1/8
- ② 1/6
- ③ 1/4
- ④ 1/3
등록된 댓글이 없습니다.
5. 연강의 인장시험에서 하중을 증가시킴에 따라 나타나는 기계적 성질을 순서대로 나타낸 것은?
- ① 비례한도 → 극한강도 → 항복점 → 파단점
- ② 비례한도 → 항복점 → 극한강도 → 파단점
- ③ 항복점 → 비례한도 → 파단점 → 극한강도
- ④ 항복점 → 극한강도 → 비례한도 → 파단점
등록된 댓글이 없습니다.
6. 그림과 같은 하중을 받는 단순보에서 지점 A, B에서의 반력 RA, RB 는?

- ①

- ②

- ③

- ④

등록된 댓글이 없습니다.
7. 그림과 같은 보에서 최대 처짐은 몇 mm 인가? (단, ℓ =2m, a=1m, P=1000N, E=200GPa, I=1000㎝4 이다.)

- ① 0.2
- ② 0.7
- ③ 2.3
- ④ 7.2
등록된 댓글이 없습니다.
8. 0℃ 때 길이 10 m 인 재료가 있다. 30℃ 가 되면 이 재료의 늘어나는 길이는 몇 cm 인가? (단, 재료의 선팽창계수 α =1.1x10-5/℃이다.)
- ① 0.11
- ② 0.33
- ③ 1.1
- ④ 3.3
등록된 댓글이 없습니다.
9. 콘크리트 벽돌을 이용하여 수직벽을 쌓으려 한다. 벽돌의 압축강도는 σ C=10MPa이고, 비중량은 γ=19.6 kN/m3일 때 벽의 허용높이는 몇 m인가? (단, 안전계수는 S=15로 한다.)

- ① 29.40
- ② 34.01
- ③ 45.04
- ④ 51.15
등록된 댓글이 없습니다.
10. 그림과 같은 보에서 D점의 굽힘 모멘트(moment)의 크기는 몇 Nㆍm 인가?

- ① 85
- ② 75
- ③ 65
- ④ 55
등록된 댓글이 없습니다.
11. 양단 힌지이고 길이 3m, 지름 12cm의 강제 원형단면 기둥의 좌굴하중은 몇 MN 인가? (단, E = 100 GPa 이고 오일러의 식을 적용한다)
- ① 7.746
- ② 8.547
- ③ 9.854
- ④ 1.116
등록된 댓글이 없습니다.
12. 길이 L의 외팔보가 그 자유단에 집중하중 P를 받고 있을 때의 최대처짐(δmax)은 얼마인가?

- ① PL3/3EI
- ② PL3/6EI
- ③ PL3/8EI
- ④ PL3/24EI
등록된 댓글이 없습니다.
13. 그림과 같이 지름 20mm, 길이 1m의 강봉을 49 kN의 힘으로 인장했을 때, 이 강봉은 몇 cm가 늘어나는가? (단, 탄성계수 E=200 GPa)

- ① 0.078
- ② 0.78
- ③ 1.073
- ④ 1.73
등록된 댓글이 없습니다.
14. 원형단면 축이 200Nㆍm의 비틀림 모멘트를 받고 있다. 이 축의 허용 비틀림 응력이 5 MPa이라면 지름을 몇 cm로 하면 되겠는가?
- ① 2.95
- ② 5.89
- ③ 7.4
- ④ 14.28
등록된 댓글이 없습니다.
15. 장주에서 오일러(Euler's)의 좌굴하중크기를 결정하는 요소가 아닌 것은?
- ① 전단력
- ② 탄성계수
- ③ 단면2차 모멘트
- ④ 기둥의 길이
등록된 댓글이 없습니다.
16. 그림과 같은 한 변의 길이가 a인 정사각형의 x축에 대한 단면 2차 모멘트 ⅠX를 구하면?

- ①

- ②

- ③

- ④

등록된 댓글이 없습니다.
17. 그림에서 도심의 위치는 밑변에서 얼마의 위치에 있는가?

- ① 2.21 ㎝
- ② 1.93 ㎝
- ③ 1.50 ㎝
- ④ 1.22 ㎝
등록된 댓글이 없습니다.
18. 그림과 같이 보의 전 길이 L에 균일분포하중 w(N/m)가 작용하고 있는 단순보의 처짐에 대한 설명으로 맞는 것은?

- ① 보의 길이의 네제곱(L4)에 반비례한다.
- ② 균일 분포하중의 제곱(w2)에 비례한다.
- ③ 굽힘 강성계수 EI에 비례한다.
- ④ 처짐각(기울기)이 0인 곳에서 최대 처짐이 발생한다.
등록된 댓글이 없습니다.
19. 그림과 같은 길이 ℓ = 4m, 단면 8cm×12cm인 단순보가 균일 분포하중 ω = 4kN/m을 받을 때 최대 굽힘응력은?

- ① 25.8 MPa
- ② 31.7 MPa
- ③ 35.8 MPa
- ④ 41.7 MPa
등록된 댓글이 없습니다.
20. 그림과 같이 길이가 2m, 지름이 100mm인 원형 단면의 외팔보가 균일 분포 하중을 받고 있을 때 분포 하중의 크기 w는 몇 N/m 인가? (단, 보의 극한강도는 250MPa이고, 안전계수는 10 이다.)

- ① 613
- ② 1227
- ③ 2453
- ④ 3679
등록된 댓글이 없습니다.
2과목 : 기계제도
21. 연삭 숫돌의 파손 원인이 아닌 것은?
- ① 숫돌과 공작물, 숫돌과 지지대간에 불순물이 끼었을 경우
- ② 숫돌이 과도한 고속으로 회전하는 경우
- ③ 숫돌의 측면을 공작물로 심하게 삽입됐을 경우
- ④ 숫돌이 진원이 아닐 경우
등록된 댓글이 없습니다.
22. 호닝(honing)작업에서 옳지 않은 것은?
- ① 가공시간이 짧다.
- ② 진원도 및 직선도를 바로 잡을 수 있다.
- ③ 크기를 정확히 조절할 수 있다.
- ④ 표면 정밀도를 향상시키지 못한다.
등록된 댓글이 없습니다.
23. 선삭(turning)작업에서 일반적으로 하지 않는 것은?
- ① 기어가공작업
- ② 나사깎기
- ③ 테이퍼작업
- ④ 널링
등록된 댓글이 없습니다.
24. 프레스가공 방식에서 상하형이 서로 무관계한 요철(凹凸)을 가지고 있으며 재료를 압축함으로써 상하면상에는 다른 모양의 각인(刻印)이 되는 가공법은?
- ① 코이닝 가공(coining work)
- ② 굽힘가공(bending work)
- ③ 엠보싱가공(embossing work)
- ④ 드로잉가공(drawing work)
등록된 댓글이 없습니다.
25. 소성가공에서 열간가공과 냉간가공을 구분하는 온도는?
- ① 금속이 녹는 온도
- ② 변태점 온도
- ③ 발광 온도
- ④ 재결정 온도
등록된 댓글이 없습니다.
26. 만네스만식 제관법은 다음의 어느 제관법에 속하는가?
- ① 단접관법
- ② 용접관법
- ③ 천공법(piercing process)
- ④ 오무리기법(cupping process)
등록된 댓글이 없습니다.
27. 직류 아크용접에서 모재에 (+)극, 용접봉에 (-)극을 연결하여 용접할 때의 극성은?
- ① 역극성
- ② 정극성
- ③ 용극성
- ④ 모극성
등록된 댓글이 없습니다.
28. 공작물 고정 장치가 없는 지그는?
- ① 템플릿 지그(template jig)
- ② 플레이트 지그(plate jig)
- ③ 앵글플레이트 지그(angle plate jig)
- ④ 테이블 지그(table jig)
등록된 댓글이 없습니다.
29. ø 40의 연강봉에 리드(lead)240㎜의 비틀림 홈을 밀링에서 깎고자 한다. 이 때 테이블은 몇도 몇분 회전시켜야 하는가?
- ① 약 27° 38′
- ② 약 35° 48′
- ③ 약 42° 51′
- ④ 약 50° 06′
등록된 댓글이 없습니다.
30. 배럴가공(barrel finishing)을 하면 여러가지 결과를 얻을 수 있다. 여기에 해당되지 않는 것은?
- ① 연삭의 효과
- ② 스케일 제거
- ③ 버니싱(burnishing) 작용
- ④ 도금의 효과
등록된 댓글이 없습니다.
31. 어미자의 최소눈금이 0.5㎜이고 아들자 24.5㎜를 25등분한 버니어캘리퍼스의 최소측정값은?
- ① 0.05㎜
- ② 0.01㎜
- ③ 0.025㎜
- ④ 0.02㎜
등록된 댓글이 없습니다.
32. 연삭작업에서 눈메꿈(loading)을 일으킨 칩을 제거하여 깎임새를 회복시키는 작업은?
- ① 드레싱(dressing)
- ② 보딩(boarding)
- ③ 크러싱(crushing)
- ④ 셰이핑(shaping)
등록된 댓글이 없습니다.
33. 공작물의 직경이 ø 50㎜인 경강을 세라믹 공구로 절삭속도 300m/min의 조건으로 선삭가공하려고 할 때, 주축 회전수는?
- ① 약 480rpm
- ② 약 1350rpm
- ③ 약 1910rpm
- ④ 약 2540rpm
등록된 댓글이 없습니다.
34. 파이프끼리 서로 맞대기 용접을 하는데 가장 좋은 용접 결과를 얻을 수 있는 것은?
- ① 가스 압접
- ② 플래시버트 용접(flash butt welding)
- ③ 고주파 유도 용접
- ④ 초음파 용접
등록된 댓글이 없습니다.
35. 줄 눈금의 크기 표시가 맞는 것은?
- ① 1[㎜]2내에 있는 눈금의 수
- ② 1[㎜]에 대한 눈금의 수
- ③ 1[inch]에 대한 눈금의 수
- ④ 1[inch]2내에 있는 눈금의 수
등록된 댓글이 없습니다.
36. 나사의 측정 대상이 아닌 것은?
- ① 유효지름
- ② 리드각
- ③ 산의 각도
- ④ 피치
등록된 댓글이 없습니다.
37. 스프링 백(spring back)이란?
- ① 스프링에서 장력의 세기를 나타내는 척도이다.
- ② 스프링의 피치를 나타낸다.
- ③ 판재를 구부릴 때 하중을 제거하면 탄성에 의해 약간 처음 상태로 돌아가는 것이다.
- ④ 판재를 구부렸을 때 구부린 모양이 활 모양으로 되는 현상이다.
등록된 댓글이 없습니다.
38. 경도가 가장 큰 열처리 조직은?
- ① 오스테나이트(austenite)
- ② 마르텐사이트(martensite)
- ③ 솔바이트(sorbite)
- ④ 펄라이트(pearlite)
등록된 댓글이 없습니다.
39. 매치 플레이트(match plate)에 대한 설명 중 맞는 것은?
- ① 주형에서 소형 제품을 대량으로 생산할 때 사용된다.
- ② 목형의 평면을 깎을 때 사용된다.
- ③ 주형을 다져 목형을 만들 때 사용된다.
- ④ 주물사의 입도를 분류할 때 사용된다.
등록된 댓글이 없습니다.
40. 압연가공에서 강판을 압연할 때, 사용하는 롤러(roller)는?
- ① 원통형 roller
- ② 홈형 roller
- ③ 개방형 roller
- ④ 밀폐형 roller
등록된 댓글이 없습니다.
3과목 : 기계설계 및 기계재료
41. 50kgf의 하중을 받고 처짐이 16mm생기는 코일스프링에서 코일의 평균직경 D=16mm, 소선직경 d=3mm, G=0.84× 104kgf/mm2 이라 할 때 유효권수 n은 얼마인가?
- ① 3
- ② 5
- ③ 7
- ④ 9
등록된 댓글이 없습니다.
42. 폭(b) × 높이(h) = 10 X 8인 묻힘키이가 전동축에 고정되어 25,000 ㎏f.㎜의 토크를 전달할 때, 축지름 d는 몇 ㎜ 정도가 적당한가? (단, 키이의 허용 전단응력은 3.7 ㎏f/㎜2 이며, 키이의 길이는 46㎜ 이다.)
- ① d = 29.4
- ② d = 35.3
- ③ d = 41.7
- ④ d = 50.2
등록된 댓글이 없습니다.
43. 담금질시 냉각의 3단계를 거쳐 상온에 도달하는데 냉각되는 순서로 맞는 것은?
- ① 증기막단계 → 대류단계 → 비등단계
- ② 대류단계 → 비등단계 → 증기막단계
- ③ 대류단계 → 증기막단계 → 비등단계
- ④ 증기막단계 → 비등단계 → 대류단계
등록된 댓글이 없습니다.
44. 24금이란 순금(Au) 몇 %가 함유된 것인가?
- ① 18
- ② 24
- ③ 75
- ④ 100
등록된 댓글이 없습니다.
45. 담금질된 강의 경도를 증가시키고 시효변형을 방지하기 위한 목적으로 0℃ 이하의 온도에서 처리하는 방법은?
- ① 저온 담금 용해처리
- ② 시효 담금처리
- ③ 냉각 뜨임처리
- ④ 심냉처리
등록된 댓글이 없습니다.
46. 양은(洋銀, Nickel-silver)의 구성 성분은?
- ① Cu-Ni-Fe
- ② Cu-Ni-Zn
- ③ Cu-Ni-Mg
- ④ Cu-Ni-Pb
등록된 댓글이 없습니다.
47. 2톤의 하중을 들어 올리는 나사 잭에서 나사 축의 바깥지름을 구한 것으로 맞는 것은?(단, 허용인장응력 = 6㎏f/㎜2이고, 비틀림 응력은 수직 응력의 1/3 정도로 본다.)
- ① 24㎜
- ② 26㎜
- ③ 28㎜
- ④ 30㎜
등록된 댓글이 없습니다.
48. 켈밋(kelmet)은 베어링용 합금으로 많이 사용된다. 성분은 구리(Cu)에 무엇을 첨가한 합금인가?
- ① 아연(Zn)
- ② 주석(Sn)
- ③ 납(Pb)
- ④ 안티몬(Sb)
등록된 댓글이 없습니다.
49. 마찰차의 접촉면에 종이, 가죽 및 고무 등의 비금속 재료를 붙이는 이유는 무엇인가?
- ① 마찰각을 작게 하기 위하여
- ② 마찰차의 마멸을 방지하기 위하여
- ③ 마찰계수를 크게 하기 위하여
- ④ 회전수를 줄이기 위하여
등록된 댓글이 없습니다.
50. 회전속도가 200rpm으로 10㎰을 전달하는 연강 실체원축의 지름이 얼마 정도인가? (단, 허용응력 τ = 210㎏f/㎝2이고, 축은 비틀림 모멘트만을 받는다.)
- ① d = 44.3㎜
- ② d = 49.1㎜
- ③ d = 54.7㎜
- ④ d = 59.8㎜
등록된 댓글이 없습니다.
51. 축간거리 55 ㎝인 평행한 두축 사이에 회전을 전달하는 한쌍의 평기어에서 피니언이 124 회전할 때 기어를 96회전 시키려면 피니언의 피치원지름을 얼마로 하면 되겠는 가?
- ① 124㎝
- ② 96㎝
- ③ 48㎝
- ④ 62㎝
등록된 댓글이 없습니다.
52. 경화능 향상에 효과적이며 첨가량이 1% 이상이면 결정입자를 조대화하여 취성을 크게 하는 성분은?
- ① Ni
- ② Cr
- ③ Mn
- ④ Mo
등록된 댓글이 없습니다.
53. 다음중 기능성 재료에 해당하지 않는 것은?
- ① 형상기억 합금
- ② 초소성 합금
- ③ 제진 합금
- ④ 특수강
등록된 댓글이 없습니다.
54. 저널의 지름이 25 mm, 길이가 50 mm, 베어링하중이 3000kgf인 저어널 베어링에서 베어링 압력(kgf/mm2)은?
- ① 2.4
- ② 3.0
- ③ 3.6
- ④ 4.2
등록된 댓글이 없습니다.
55. 다음 중 비금속 재료는?
- ① Al2O3
- ② Au
- ③ Ni
- ④ Co
등록된 댓글이 없습니다.
56. 주조, 단조, 리벳이음 등에 비해 용접 이음의 장점으로 틀린 것은?
- ① 사용재료의 두께 제한이 없다.
- ② 기밀 유지에 용이하다.
- ③ 작업 소음이 많다.
- ④ 사용기계가 간단하고, 작업 공정수가 적어 생산성이 높다.
등록된 댓글이 없습니다.
57. 마찰차의 응용범위와 거리가 가장 먼 항목은?
- ① 전달력이 크지 않고 속도비가 중요하지 않은 경우
- ② 회전속도가 커서 보통기어를 쓰기 어려울 경우
- ③ 양 축간을 자주 단속할 필요가 있을 경우
- ④ 정확한 속도비가 필요할 경우
등록된 댓글이 없습니다.
58. 강에 함유되어 있는 황(S)의 편석이나 분포 상태를 검출 하는데 사용되는 검사법은?
- ① 감마선(γ)검사법
- ② 설퍼 프린트법
- ③ X-선 검사법
- ④ 초음파 검사법
등록된 댓글이 없습니다.
59. 볼베어링에서 베어링 하중을 2배로 하면 수명은 몇 배로 되는가?
- ① 4배
- ② 1/4배
- ③ 8배
- ④ 1/8배
등록된 댓글이 없습니다.
60. 순철에는 없으며, 강의 특유한 변태는?
- ① A1
- ② A2
- ③ A3
- ④ A4
등록된 댓글이 없습니다.
4과목 : 컴퓨터응용설계
61. 정면도의 정의로 맞는 것은?
- ① 물체의 각면 중 가장 그리기 쉬운면을 그린 그림
- ② 물체의 뒷면을 그린 그림
- ③ 물체를 위에서 보고 그린 그림
- ④ 물체 형태의 특징을 가장 뚜렷하게 나타내는 그림
등록된 댓글이 없습니다.
62. 떨어져서 구성된 두 곡면의 접선, 법선벡터를 일치시켜 곡면을 구성시키는 방법은?
- ① Smoothing
- ② Blending
- ③ Filleting
- ④ Stretching
등록된 댓글이 없습니다.
63. SM10C로 표시된 재료기호의 10C는 무엇을 나타내는가?
- ① 재질번호
- ② 재질등급
- ③ 최저 인장강도
- ④ 탄소 함유량
등록된 댓글이 없습니다.
64. 기어를 그릴 때 사용되는 선의 설명으로 틀린 것은?
- ① 잇봉우리원(이끝원)은 굵은 실선으로 그린다.
- ② 피치원은 가는 1점 쇄선으로 그린다.
- ③ 이골원(이뿌리원)은 가는 실선으로 그린다.
- ④ 잇줄 방향은 통상 3개의 굵은 실선으로 그린다
등록된 댓글이 없습니다.
65. 음영기법(shading) 방법에는 여러 가지가 있는데 다음 중 가장 현실감이 뛰어난 음영기법은?
- ① 퐁(Phong) 음영기법
- ② 구로드(Gouraud) 음영기법
- ③ 평활(smooth) 음영기법
- ④ 단면별(faceted) 음영기법
등록된 댓글이 없습니다.
66. 이차 곡면(quadric surface)의 일반적 표현 방식은 F(x,y,z)=ax2+by2+cz2+dxy+eyz+fzx+gx+hy+kz+i=0 로 나타내며 이를 VCV'=0 의 행렬식으로 표현할 수 있다. V= [x y z 1 ] C= 이때 행렬식 C의 특성에 따라 4가지 그룹으로 구분할 수 있는데 해당하지 않는 내용은?
- ① 일체형 쌍곡면
- ② 원 타원, 분리형 쌍곡면
- ③ C가 2행인 원통
- ④ C가 3행인 원통
등록된 댓글이 없습니다.
67. CAD의 표준 형상기술 소프트웨어로써 서로 다른 CAD SYSTEM의 데이터의 교환을 목적으로 하는 것은?
- ① GKS
- ② CORE
- ③ MAP
- ④ IGES
등록된 댓글이 없습니다.
68. 스프로킷 제도시 바깥지름은 어떤 선으로 도시하는가?
- ① 굵은 실선
- ② 가는 실선
- ③ 굵은 파선
- ④ 가는 1점 쇄선
등록된 댓글이 없습니다.
69. XY평면 위의 점(10, 20)을 원점을 중심으로 시계 방향으로 45° 회전시킬 때의 좌표값은?
- ① (21.2, 7.1)
- ② (20, 40)
- ③ (7.1, 21.2)
- ④ (10.2, 20.1)
등록된 댓글이 없습니다.
70. 모듈 6, 잇수 Z1 = 45, Z2 =85, 압력각 14.5虔 의 한쌍의 표준기어를 그리려고 할 때, 기어의 바깥지름 D1, D2 를 얼마로 그리면 되는가?
- ① 282mm, 522mm
- ② 270mm, 510mm
- ③ 382mm, 622mm
- ④ 280mm, 610mm
등록된 댓글이 없습니다.
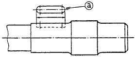
71. 다음 그림에서 ⓐ와 같은 투상도를 무엇이라고 부르는 가?

- ① 부분 확대도
- ② 국부 투상도
- ③ 보조 투상도
- ④ 부분 투상도
등록된 댓글이 없습니다.
72. CAD그래픽 소프트웨어를 구성하는 5대 중요 모듈이 아닌것은?
- ① 그래픽 모듈(graphic module)
- ② 서류화 모듈(documentation module)
- ③ 서페이스 모듈(surface module)
- ④ 입ㆍ 출력 모듈(input & output module)
등록된 댓글이 없습니다.
73. 형상은 같으나 치수가 다른 도형등을 작성할 때 가변되는 기본도형을 작성하여 놓고 필요에 따라 치수를 입력하여 비례되는 도형을 작성하는 기능을 무엇이라 하는가?
- ① 매크로화 기능
- ② 디스플레이 변형 기능
- ③ 도면화 기능
- ④ 파라메트릭 도형 기능
등록된 댓글이 없습니다.
74. 2차원에서 반시계 방향으로 θ각 만큼 회전시켰을 때의 회전 변환 행렬은?
- ①

- ②

- ③

- ④

등록된 댓글이 없습니다.
75. 직사각형의 밑변을 고정시킨 상태에서 이를 찌그러트려 평행사변형으로 만들려고 할 때 사용되는 변환은?
- ① 전단 변환 (shearing)
- ② 반사 변환 (reflection)
- ③ 회전 변환 (rotation)
- ④ 크기 변환 (scaling)
등록된 댓글이 없습니다.
76. 도면에 사용하는 가는 1점쇄선의 용도에 의한 명칭에 해당되지 않는 것은?
- ① 중심선
- ② 기준선
- ③ 피치선
- ④ 파단선
등록된 댓글이 없습니다.
77. 40H7은 , 40G6은 라고 할 때 40G7의 공차 범위는 얼마인가?
- ①

- ②

- ③

- ④

등록된 댓글이 없습니다.
78. 다음은 컴퓨터의 기본구성을 나타낸 것이다. □ 안에 들어갈 것으로 옳은 것은?

- ① 인터페이스(interface)
- ② 보조 기억 장치(auxiliary memory)
- ③ 부호기(encoder)
- ④ 마이크로프로세서(microprocessor)
등록된 댓글이 없습니다.
79. "구멍의 최대 허용치수 - 축의 최소 허용치수"가 나타내는 것은?
- ① 최소 틈새
- ② 최대 틈새
- ③ 최소 죔새
- ④ 최대 죔새
등록된 댓글이 없습니다.
80. 도면의 크기와 대상물의 크기 사이에는 정확한 비례 관계를 가져야 하나 예외로 할 수 있는 도면은?
- ① 부품도
- ② 제작도
- ③ 설명도
- ④ 확대도
등록된 댓글이 없습니다.